Home
Services
Data Science & Analysis
Artificial Intelligence
Design & Control
Computation
Digital Products
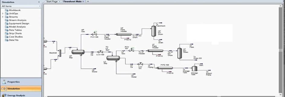
Process Simulations
Oil & Gas Consultancy
Blockchain Technology
Projects
Training and Courses
Contact Us
About Us
Chemical Process Simulations
Customized Reactor design
ASPEN Customized Model
Process Control and Instrumentation